İLETİŞİM

Adres

Selahaddin Eyyübi Mahallesi 1517. Sokak No:22/3 ESENYURT/İSTANBUL

TELEFON

0212 699 51 52

E-Mail

info@etcotomasyon.com

  1. Biyolojik Atık su Arıtma tesisi otomasyonları
  2. İçme suyu arıtma tesisi otomasyonları
  3. Hammadde / Tahıl Silo tesisi otomasyonları
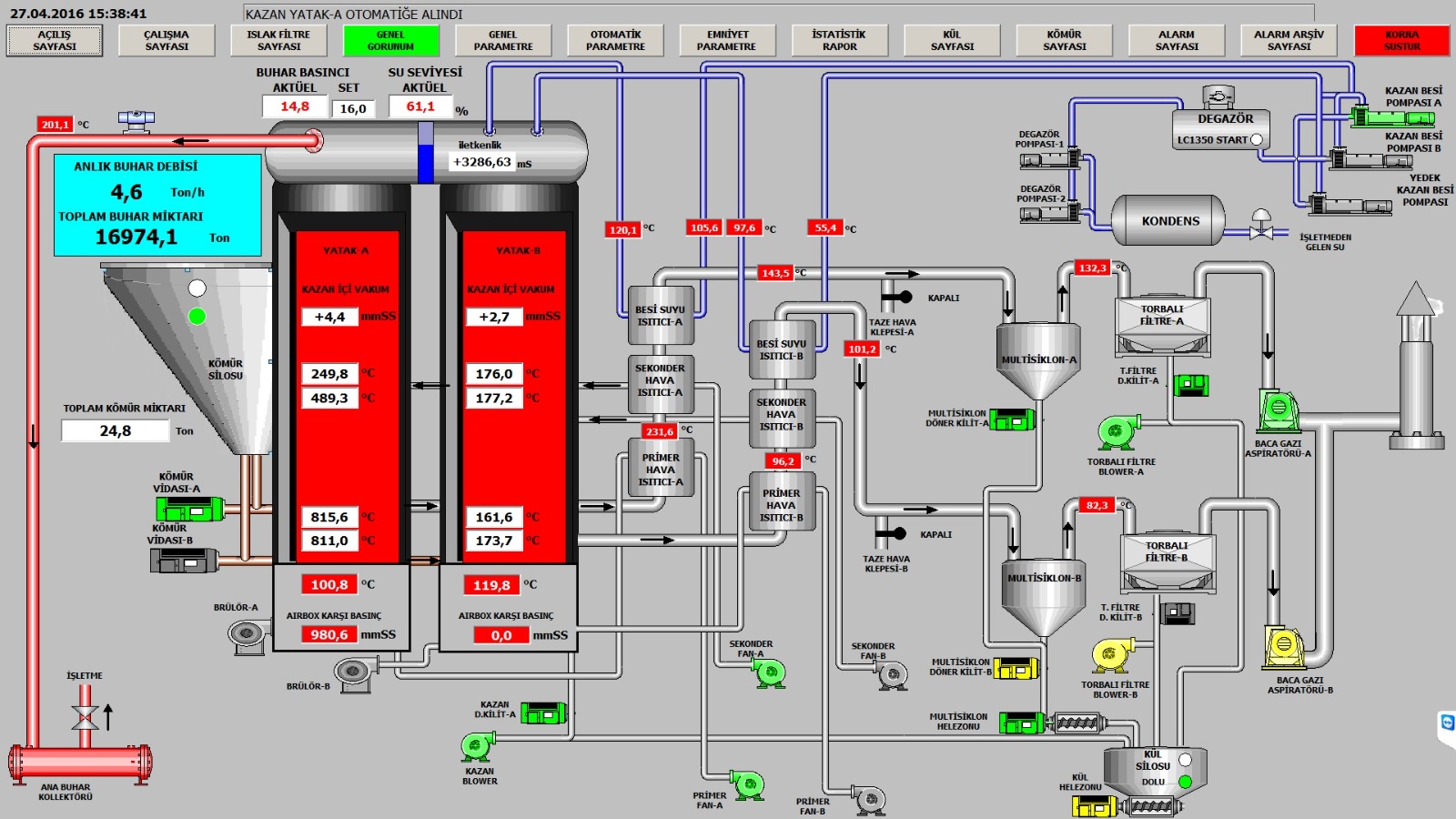
  4. Akışkan yataklı buhar kazanı otomasyonları
  5. Kızgın Yağ kazanı otomasyonları
  6. Skoç tip buhar kazan otomasyonları
  7. Elektrik üretim Demineralizasyon tesisi otomasyonları
  8. Elektrik üretim Kondens hattı otomasyonları
  9. Elektrik üretim şalt Saha otomasyonları
  10. Dozajlama Sistemleri Otomasyonları
  11. Scada sistemleri kurulumu/revizyonu
  12. Veri toplama/izleme sistemleri Kurulumu

Biyolojik Atıksu Arıtma Tesisi Otomasyonları

Atık su arıtma Tesislerinde kanalizasyon şebekesinden veya fabrika çıkışından gelen atık sular öncelikle ızgaralardan geçirilerek kaba ve ince malzemelerin ayıklanması sağlanır. Daha sonra havalandırmalı Kum ve köpük tutucu havuzlara alınarak bunların ayıklanması sağlanır. Buradan ilk çökelme havuzuna alınan suyun içerisindeki yüksek yoğunluktaki malzemenin çökeltilerek çamur pompaları vasıtasıyla uzaklaştırması yapılır. Buradan havalandırma havuzuna geçen suyun blowerlar vasıtasıyla havalandırılması ve dinlendirilmesi yapılarak içerisindeki uçucu gazların havaya karışmasının sağlanması ve havuzda bulunan aerobik bakteriler vasıtasıyla biyolojik arıtmanın yapılması sağlanır. Dinlendirme dönemlerinde dibe çöken fazla çamur buradan çamur pompaları vasıtasıyla uzaklaştırılır. Su son çökelme tankına geçirilir. Suyun içerisine poli organasülfür kimyasalları eklenerek topaklaşması ve çökelmesi sağlanır. Çamur pompaları vasıtası ile gelen çamur beltpres veya filtrepres sistemleri ile susuzlaştırılarak buralardan çıkan suyun arıtmaya geri beslemesi yapılır.

Sistemin değişik noktalarında tesisin yapısına göre debimetre ile ölçüm yapılabileceği gibi oksijenmetre ile havalandırma tankındaki oksijen miktarı ölçülebilir.

Tüm tesis scada üzerinden tam otomatik veya manuel olarak kontrol edilebilir.

ÇÖZÜM VE HİZMETLERİMİZ İLE İLGİLİ BİZİM İLE İLETİŞİME GEÇİN